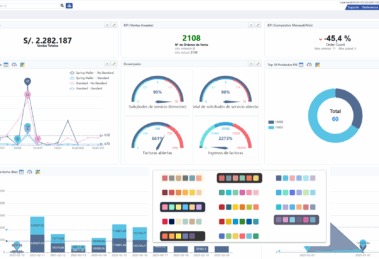
Lo realmente interesante de esta noticia no radica únicamente en el lanzamiento del plugin en sí —aunque se trata de un complemento robusto con...
🚀 Lanzan 𝗻𝘂𝗲𝘃𝗼 𝗽𝗹𝘂𝗴𝗶𝗻 𝗱𝗲 𝐩𝐚𝐧𝐞𝐥𝐞𝐬 𝐊𝐏𝐈 𝐲 𝐂𝐡𝐚𝐫𝐭𝐬 𝗶𝗻𝘁𝗲𝗿𝗮𝗰𝘁𝗶𝘃𝗼𝘀 𝗽𝗮𝗿𝗮 𝗶𝗗𝗲𝗺𝗽𝗶𝗲𝗿𝗲 con soporte empresarial de 𝗘𝗚𝗦 𝗦𝗠𝗔𝗥𝗧 ! 🚀









